2026年开始! 跨境电商欠税, 法人身份证号都要公开
发布日期:2025-12-18 00:07 点击次数:87
近期,一份由国家税务总局发布的第61号令,在整个跨境电商行业投下了一枚深水炸弹。该令所颁布的《欠税公告办法》已获审议通过,并确定自2026年3月1日起正式实施。
这意味着,从该日起,任何形式的跨境电商欠税行为都将不再是“关起门来”处理的税务问题,而将转化为一场对企业信誉、法定代表人个人信用乃至未来所有商业机会的公开审判。

2026年3月1日开始,跨境电商欠税将被“全网公示”
这场风暴的序幕早已拉开:截至目前,已有超过7000家境内外电商平台,包括亚马逊、Temu、eBay、沃尔玛、TikTok Shop等主流渠道,向中国税务机关同步报送卖家数据。
《欠税公告办法》的出台与执行,带来的挑战是系统性的、深远的,并且几乎没有转圜余地。
首先,监管的“天网”已无死角,数据闭环让所有“灰色操作”彻底暴露。新规的强大威慑力,根植于税务部门前所未有的数据获取与穿透能力。
一方面,平台数据报送已成法定常态,卖家在亚马逊、Temu等任何一个平台上的销售收入、退款明细,都已成为税务部门的基准数据。
另一方面,海关报关的货值、通过全球CRS(共同申报准则)系统交换的跨境收款流水,构成了两道坚不可摧的验证壁垒。
其次,公示的后果具有“连坐”与“终身”属性,直接击穿企业信用根基。根据办法细则,公示信息将详尽至公司全称、纳税人识别号、法定代表人姓名及身份证号码、具体跨境电商欠税金额与滞纳金等,并通过政府行政执法公示平台、电子税务局、新闻媒体等渠道进行多维度发布。

2026年3月1日开始,跨境电商欠税将被“全网公示”
这种“全方位、无死角”的曝光,带来的打击是毁灭性的。这些不良记录将依法纳入全国信用信息系统,对法定代表人未来的个人贷款、出行消费乃至其关联的所有商业活动产生长期限制。
再者,许多中小型跨境电商卖家长期以来存在“业务在前冲,财务在后追”的脱节问题,手工或半自动化的财务核算,导致自主纳税申报数据与平台报送数据存在显著差异。这种差异,即便非主观故意偷税漏税,也极易被判定为高风险异常,从而触发补税、罚款乃至公示流程。
面对这场迫在眉睫的“跨境电商欠税及合规大考”,任何侥幸心理和临时应对策略都将是危险的。唯一的出路,是遵守跨境电商税务合规要求。而易仓ERP能提供相关支持。
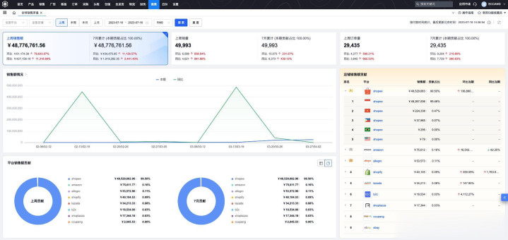
在易仓ERP的销售罗盘功能支持下,卖家可以一站式、实时地洞察来自70多个跨境电商平台的店铺销售数据、增长趋势及各渠道贡献占比。从根本上解决了多平台数据分散、人工汇总效率低下且极易出错的痛点。

跨境电商ERP易仓ERP
易仓ERP多平台利润功能,基于先进先出原则,自动从源头抓取70多个平台订单数据,将商品采购成本、平台佣金、广告支出、头程与尾程费、包装辅材费、线下杂费等十数项成本,智能、精准地匹配和分摊到每一笔具体订单上,快速计算出真实的预估毛利。
易仓ERP通过深度业财一体化设计,打通了业务流与财务流。采购、头程、销售等业务单据可自动同步至金蝶云星空等专业财务系统,生成合规的会计凭证。
2026年3月1日并非末日的宣判,而是行业走向真正规范化、精益化发展的关键分水岭。跨境电商欠税公示制度的目的在于震慑违规,保护守法经营。对于卖家而言,真正的安全边际来自于对业务的精细化管理和对规则的主动遵从。借助易仓ERP,打通数据孤岛,实现业财税金一体化。

